Stay Ahead of Audit Cycles With Connected Compliance
Reduce compliance gaps
Unify various compliance requirements into a single framework vastly simplifying the complexity of managing multiple regulations, standards and guidelines across regions. Reduce compliance gaps and ensure consistent controls globally, using a fraction of your resource.
Audit-ready with less effort
Automate evidence collection and eliminate duplicate efforts from siloed teams. Get visibility you need to prioritise efforts and the tools for task management, all in one platform. Now you can breeze through security compliances and deadlines.
Never start from zero
Go from sporadic audit cycles to continuous compliance with a ecosystem that gets smarter and faster with every cycle. Build on learnings from past non-compliant issues, get AI guided solutions, optimise current processes, so you’re never starting from zero
Proactively manage IT risks with GOVERNOR.ai
One place to manage compliance
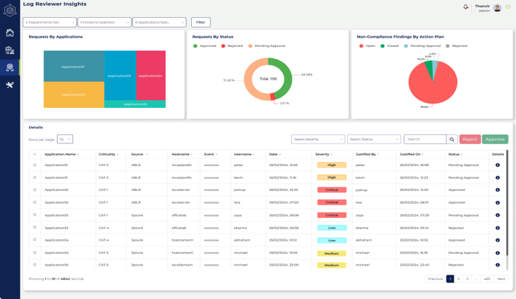
Dashboards for 360° view of compliance
Get a 360° dashboard view of your compliance status across different areas. The platform consolidates common clauses and automates the identification of compliance gaps, freeing your team to focus on corrective action.
24/7 monitoring & anomaly checks
Automated checks flag potential non-compliance issues for teams to address, thus facilitating faster remediation and preventing security lapses.
Compliance management workflows
Prioritize, assign workflows and set target dates to address non-compliant issues all within one platform.
Aging reports to avoid audit surprises
View current status and target dates to resolve all non-compliant items, ensuring full compliance oversight and timely submissions.
Certification and Governance & compliance have been a manual process often led by people outside the organization who are not in close proximity with regulators.
At intuitive ideas we are changing this perspective.
We work closely with regulators understanding the regulatory and certification business.
We work closely with regulated, understanding their pain points.
Therefore, we exactly understand what it takes to bridge the gap between the two by automating governance and compliance.
Reactive Approach with Templates:
Each department treat compliance as a reactive task—something to address when audits loom or penalties threaten. This last-minute scramble to fill in static templates in unsmart way, increases costs and disrupts operations
Risk Exposure:
By excluding compliance from decision-making, organizations expose themselves to unforeseen risks. Compliance gaps emerge, and vulnerabilities remain unaddressed.
Complexity
When compliance operates in silos, each department independently addressing its own requirements, complexity multiplies. Lack of coordination leads to redundant efforts, conflicting interpretations, and inefficiencies.
For example: For a certain deployment in critical systems, If you wanted to do an automated review of who withdrew the Identity to execute the changes using the DeSecOps pipeline, when and for what purpose.
This could be a nightmare.
Governor.AI does this and more. It flags out anomalies for managing blind spots better to ensure continuous compliance.
It allows you to see ageing reports ageing reports so that you can plan and ensure timeliness for your submissions.
Shorter submission cycles with efficient better collaboration because you do not have to start from the beginning.
It gives you near real-time updates, to prevent security lapses and facilitate faster remediation.
Last but not the least, reduce operational cost and optimize resource usage.
G: Governance & Compliance
O: Observability Efficiency
V: Vulnerability Management
E: Enterprise License Management
R: Risk Analytics Mgmt & Mitigation
N: Next-gen Data Governance
O: Operational Asset Management
R: Regulatory Compliance
